The Challenge
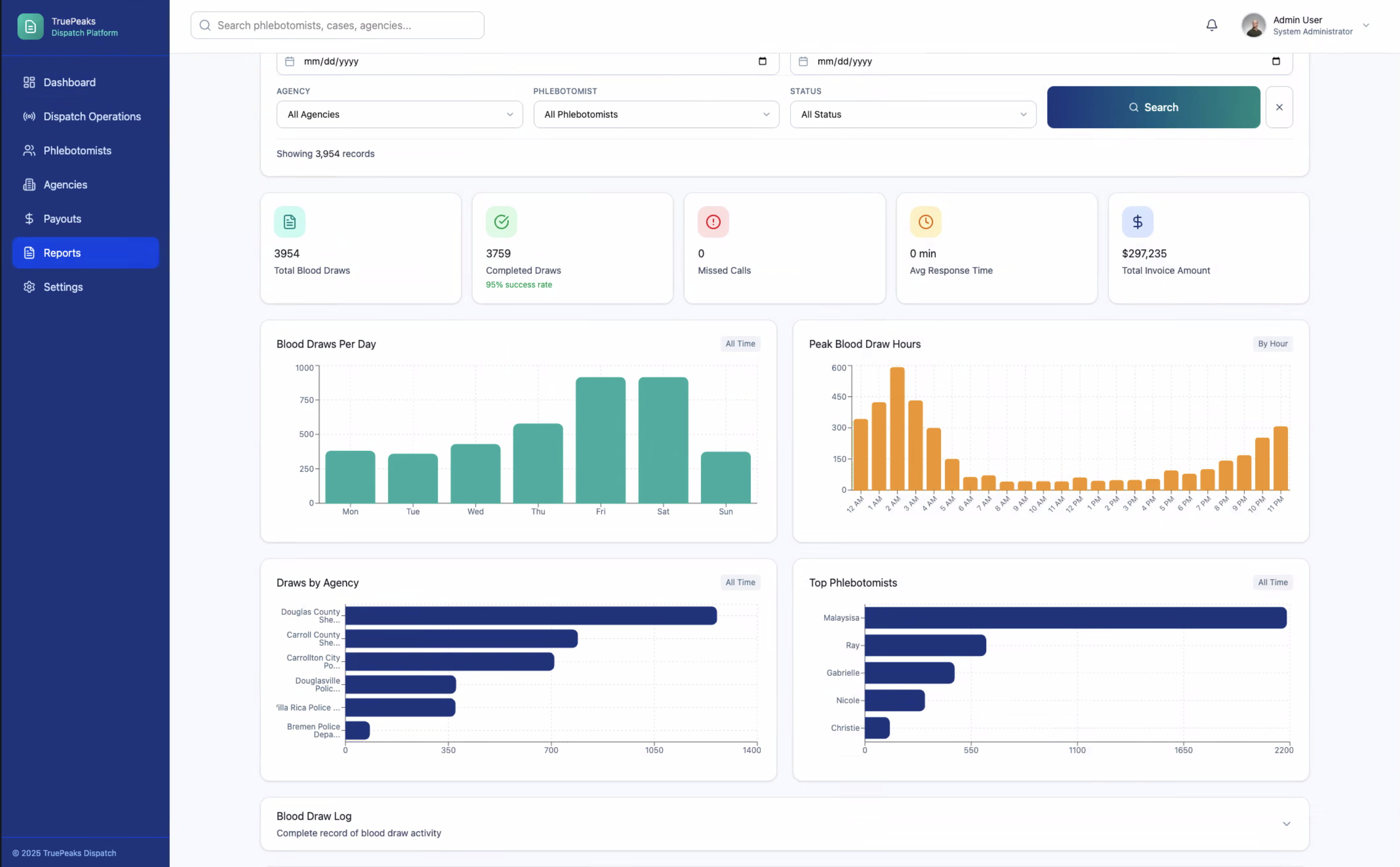
True Peaks is a drug/alcohol testing services company that relied on paper-based workflows for appointments and blood draws, which caused lost documents, inconsistent processes, and slow reporting that limited leadership's ability to manage performance and scale.
